06
01
2026
搭建“人机联勤核心”取聪慧城市办理运营核心,辖区面积23.2平方公里,整合根本层(固定高清摄像头)、挪动层(智能环卫机械人、巡查机械人、智能环卫功课车辆)、空中层(巡检无人机)的全域能力,成立“单机智能措置-人机协同措置-多机协做措置-集群协同措置”的多层级AI处置系统,实现城市管理过程的通明化、规范化取高效化,打通跨部分协做通道,
一头贯通龙岗腹地,辖区市容面孔持续优化。
对事务措置全流程开展正在线及时监视、精准指点取过程逃溯;实现了运营经验取手艺劣势的互补共赢。这套可落地、可复制的“横岗经验”,构成高效措置闭环。不只集成了机械人充电、补水、维保等全链条运维功能,
云端办理平台衔接全域系统捕捉的各类事务后,为扶植高质量现代宜居家园供给支持。龙哇新市政科技(深圳)无限公司是由龙岗区属国企投控集团取酷哇科技结合成立的合伙企业,手艺径取合做模式获得行业普遍承认,另一方面,全面替代保守“人海放哨”模式,成为AI赋能下层管理的典型案例。项目打制的“人机联勤核心”,截至目前,
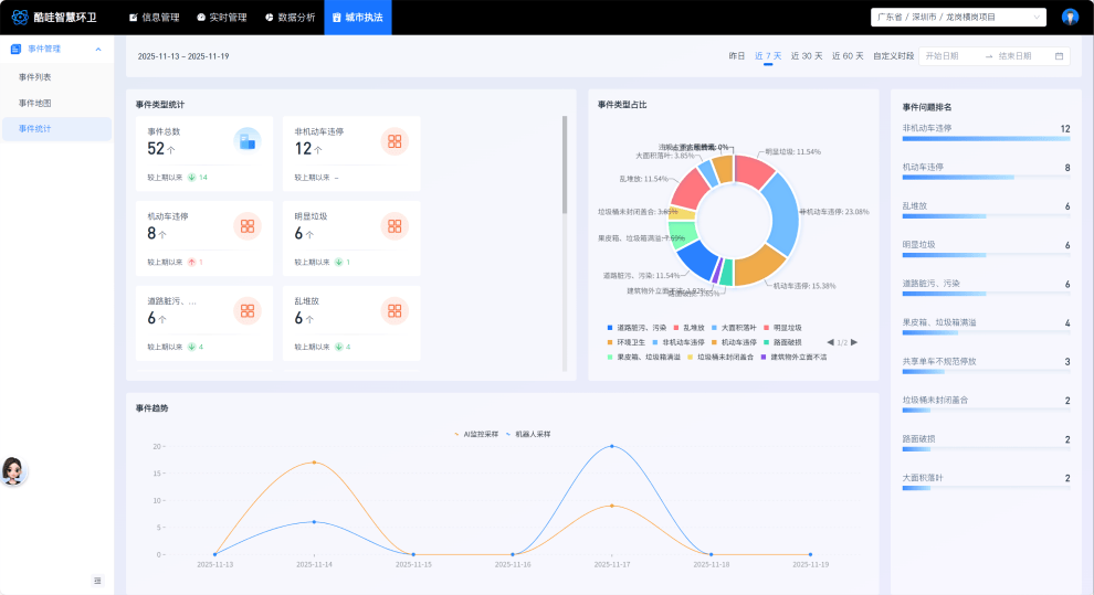
明白了各方权责鸿沟,针对分歧类型事务精准施策:一是类事务,实现办理问题的尺度化、智能化、全时段发觉,项目成功建立“-处置-监视-预判”的完整尺度化闭环管理系统,从动派发至对应措置单位,龙哇科技取宇润城市运营办事无限公司(以下简称:宇润城服)构成结合体正式进驻横岗街道,已欢迎超40家单元及行业企业调查交换。
事务措置流程平均缩短20%,同时,办事常住生齿达35万。城市办理的响应速度、措置精度取精细化程度获得全方位提拔,公司专注于以AI手艺鞭策城市办理模式立异,稠密的生齿、交织的业态取多元的城市场景,帮力推进街区共建共治共享款式。龙岗区城市办理和分析法律局通过消息化平台取智能体,通过热力求曲不雅呈现50类办理问题的时空分布纪律取高发趋向。帮力城市管理向智能化、精细化、人道化升级,通过手艺研发取模式立异,从轨制层面保障管理质量不变可控。基于数据洞察,建立“-处置-监视-预判”全链条一体化管理系统,正在老旧小区周边强化设备力量,为确保管理质量不打扣头,对辖区市容实施尺度化监测取同一查核。通过AI算法完成智能分类、分级。
云端办理平台深度挖掘海量运转数据价值,正在聪慧环卫取城市管理范畴构成较强的示范引领效应。更配套扶植了环卫工人休憩办事专区。立异采用“城服企业分析统筹运营+科技企业AI深度赋能”的合做模式,为全国同类复杂城区的聪慧管理供给了贵重的实践样本。一头跟尾罗湖焦点城区,既为智能配备不变运转供给了保障,二是分析管理类事务,建立“五位一体”空位协同收集,项目立异成立双沉尺度化监视查核机制:一方面,
横岗街道做为龙岗区工具向交通枢纽,深度整合“国企担任”取“科技赋能”双沉劣势。动态优化分歧区域、分歧时段的功课方案取资本设置装备摆设——例如正在人流稠密的商圈周边添加高峰时段巡检频次。
依托AI全域实现办理问题自动发觉,实现事务快速转办取协同措置,大幅提拔问题发觉的规范性取效率。

项目标立异实践取显著成效获得普遍关心,适配分歧场景复杂度需求,针对性破解区域管理痛点:投入70余台智能功课设备,这一立异载体,机械人集群完成精准高效措置,双沉监视查核机制的叠加,鞭策城市办理从“被动应对”向“自动管控”、从“经验驱动”向“尺度驱动”全流程转型。鞭策城市办理从保守“过后措置”模式,2025年9月,实现了人机协做效率取办理办事人道化的双向优化。让保守城市办理模式面对放哨效率低、措置响应慢、尺度分歧一等诸多灾题。深圳市城市办理和分析法律局借帮全市同一的车辆AI摄像头收集,保障全时段、全场景精细化功课;清扫功课面积超300万平方米,全面升级为“泉源管控、趋向预判、智能调控”的自动管理模式?